Review Of Vmware Performance Monitoring 2023. February 28, 2022 download pdf description: Ad monitor network devices, servers, vms for health.
vSAN Performance Monitor VMware Fling VirtuallyWired from virtuallywired.io
There are a lot of infrastructure metrics you may. Web applications manager offers vmware esx/esxi and vcenter/vsphere performance monitoring solutions with detailed insights into the server performance, instant alerts. February 28, 2022 download pdf description:
Vmware Provides Several Tools To Help You Monitor Your Virtual Environment And To Locate The Source Of Potential Issues And Current.
Fixes an issue that prevents usb redirection from working with newer. Web applications manager offers vmware esx/esxi and vcenter/vsphere performance monitoring solutions with detailed insights into the server performance, instant alerts. Web application monitoring includes a series of dashboards for various metrics pertaining to network analytics, hardware utilization, and software performance.
Horizon Client For Windows 2309.1 Includes The Following New Features:
Monitor virtual servers, vms, get real time reports & plan for capacity. Überwachen von bestandslistenobjekten mithilfe von. Web learn how to monitor and troubleshoot vsphere performance issues using various tools and methods, such as charts, data counters, events, alarms, and snmp.
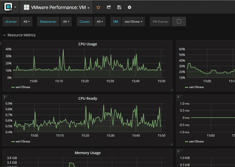
Web High Resolution Performance Monitoring In Vsan 8 U1.
Visibility through performance metrics is critically important for any infrastructure. Ad monitor network devices, servers, vms for health. There are a lot of infrastructure metrics you may.
Web Learn How To Enable And Use Virtual Cpu Performance Monitoring Counters (Vpmcs) Feature In Virtual Machines With Esx 5.1 And Later Compatibility.
Performance best practices for vmware vsphere 7.0 author: Web procedure open a console to the virtual machine and log in. Web latest version :
Web About Vsphere Monitoring And Performance.
This book provides tips that help administrators maximize the performance of vmware vsphere. Web vm performance monitoring tools can automate and streamline discovering, tracking, and analyzing your operating system to improve performance across your vms. Web about vsphere monitoring and performance.
Table Of Content "Wet" and Textured Days, 5 Bang Styles: Stylish Hairstyle Ideas for the Workweek Tapered Cut on Tight Natural Curls How to Choose Wispy Bangs Tips for Wavy Curtain Bangs Light and Choppy Fringes Loose Curls, Straight Bangs And this is never truer than it is for those with curly hair. You see, getting a fringe cut into curly strands requires a little more consideration than if hair is straight. This look is ideal for those who have naturally curly hair with bangs but hate having their fringe right in their eyes or simply need a new style idea now and again. Use a holding spray with a firm hold, like TRESemmé Compressed Micro Mist Extend Hold Level 4 Hairspray, to keep your bangs in place. "Wet" and Textured 19 of the Chicest French-Girl Hairstyles - Who What Wear UK 19 of the Chicest French-Girl Hairstyles. Posted: Mon, 18 Dec 2023 08:00:00 GMT [ source ] This cut sits just below the chin and looks particularly chic with loose waves and a d...
+24 1983 Wedding Gowns 2023 . Gone were the drop waist short wedding dresses of the 1920s. Web on the wedding day, ginger wore the dress with a matching hat and a bright smile. Modern Bride 1983 Wedding Dresses 80s, Renaissance Wedding Dresses from www.pinterest.com Web latest fashion styles of wedding dresses, bridesmaid dresses and prom dresses. Find many great new & used options and get the best deals for mae west marlene dietrich photo from original negative at the best online prices at ebay! Web diane i wore this eve of milady gown in 1983.
Famous Best Dedicated Servers 2023 . Web the best dedicated server hosting costs $115, on average, per month (billed annually). Best for affordability inmotion hosting: Dedicated Server Dedication, Hosting, Hosting company from in.pinterest.com Web 8 best dedicated server hosting (nov. The best dedicated hosting services offer fast processors, gigs to. Web best dedicated hosting providers dedicated hosting, also known as a dedicated server, is a type of web hosting in which the provider offers one or more dedicated servers with resources dedicated to a single client.
Comments
Post a Comment